1. 糖心LOGO在线观看视频,糖心VLOG官网入口地址,糖心LOGO官方网站,糖心视频APP下载网站进入IOS

      收藏本站在線留言網站地圖

      歡迎光臨糖心LOGO在线观看视频環境!

      大家都在搜:空氣源熱泵地源熱泵空調糖心VLOG官网入口地址工程地源熱泵鑽井風源熱泵係統

      當前位置: 首頁 » 糖心LOGO在线观看视频新聞中心 » 資訊中心 » 技術問答 » 糖心视频APP下载网站进入IOS有什麽優點?

      糖心视频APP下载网站进入IOS有什麽優點?

      文章出處:   責任編輯:   發布時間:2020-06-11 23:00:47    點擊數:-   【

      問:糖心视频APP下载网站进入IOS有什麽優點?

      答:因為地源熱泵毛細管空調的獨特優點,使其被越來越多的人熟知和使用,尤其是各種別墅、會所、私宅都選擇地源熱泵毛細管空調。地源熱泵裝置的運行沒有任何汙染,可以建造在居民區內,沒有燃燒,沒有排煙,也沒有廢棄物。另外進行供暖空調係統高利用率的能量轉換,其COP值達到了4以上,即每消耗1KWh的能量,用戶可得到4KWh以上的熱量或冷量。

      糖心视频APP下载网站进入IOS有什麽優點?

      毛細管空調是一套係統的總稱,其室內做頂棚、牆麵、地麵盤管(輻射管可以采用8MMM、4.5MM),其輻射製冷、采暖釋放的能量,比較舒適,沒有風吹感覺;另外安裝新風除濕係統,再也不擔心梅雨天或霧霾天氣了;室外采用經濟有效的清潔型的糖心VLOG官网入口地址提供室內毛細管網管道所需的能量。細管空調安裝屬於隱蔽工程,管道都不會顯露,更不易積聚灰塵,從而造成細菌和黴菌滋生,讓糖心LOGO在线观看视频健康生活,減少感冒、咽喉病發生頻率。毛細管空調以節能舒適而備受大家青睞,四季輪換,氣候變遷,糖心LOGO在线观看视频室內始終四季如一,春夏秋冬糖心LOGO在线观看视频隻需一個秋字來享受室內環境。美暖毛細管空調係統優勢多多,是別墅住宅和各類建築供冷和采暖首先裝置。更是響應十九大建立健全綠色低碳,構建清潔高效的能源體係的號召,為祖國的藍天計劃出力。

      糖心视频APP下载网站进入IOS有什麽優點?

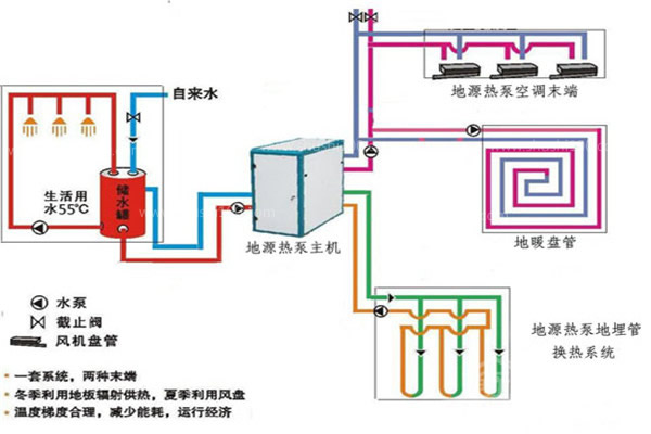
      別墅安裝地源熱泵有什麽優點?

      優點1、節能高效——能效提升60%

      地源熱泵比傳統空調係統效率要高35%~60%左右,每消耗1kw度電可以得到5kw以上的熱能。

      優點2、運行費用低——利用土壤及水源中的能量

      糖心VLOG官网入口地址能充分利用蘊藏於土壤和湖泊中的巨大能量,循環再生,實現對建築物的供暖和製冷。因而運行費用較低。

      優點3、綠色環保——替代鍋爐,無廢氣廢水

      熱泵技術的采用替代大量鍋爐,節省燃料,減少廢氣的汙染。用空氣做為熱源,綠色環保,有利於生態平衡。

      糖心视频APP下载网站进入IOS有什麽優點?


      優點4、節省空間——結構緊湊,無需冷卻水

      結構緊湊占地麵積小,省去複雜的冷卻設備和大量的冷卻用水。

      優點5、安全性更高——水電完全分離

      使用熱水模式時,避免了電加熱器與水直接接觸的安全問題,實現了水電完全分離。

      優點6、人性化設計——全自動化設定

      水溫度用戶可自由設定。定時加熱功能可利用低穀電完成加熱過程。自動化控製,無需專人值守。

      糖心视频APP下载网站进入IOS有什麽優點?

      優點7、一機多用——中央空調、中央熱水、地板采暖綜合解決

      使用地源熱泵一次性解決了熱水、製冷,供暖等問題。

      糖心视频APP下载网站进入IOS有什麽優點,別墅安裝地源熱泵優點眾多,雖然初投資較高,但是後期非常節能,使用五六年後即可收回成本,而且地源熱泵壽命很長,綜合來看性價比很高。

      網站地圖